Diffuser de l’information en direct via Live Event est techniquement simple sauf si vous possédez un grand nombre d’utilisateurs. Cette diffusion peut se révéler catastrophique pour vos réseaux et plus particulièrement pour vos interconnexions internet.
Teams Live Event: Kollective ou Microsoft ECDN ?
Si la majorité de vos utilisateurs regardent (comprenez « téléchargent ») le flux Live Event depuis vos réseaux internes, chaque participant peut consommer jusqu’à 1,7 mbs pour télécharger le flux de la présentation. Un simple calcul vous permettra d’estimer l’ampleur des dégâts si 500 utilisateurs connectés derrière une connexion internet de 500Mbs utilisée à 50% en moyenne, décident de regarder le Live Event.
Pour l’avoir vécu en direct, le résultat sera catastrophique. Vos routeurs seront saturés, la qualité audio et vidéo extrêmement mauvaise, certaines personnes ne parviendront pas à se connecter voire seront déconnectées durant le meeting et, si vous utilisez l’environnement 0365, ou des solutions cloud, l’ensemble de ces solutions seront inexploitables le temps du Live Event. Bref … un petit cauchemar surtout si c’est la Direction générale qui s’adresse à l’ensemble des salariés de l’entreprise.
Rappelons que dans le cas d’un Live Event, tous les spectateurs regardent et écoutent la même chose, ce qui n’est pas le cas lors d’un meeting Teams.
Principes de fonctionnement
La solution réside donc dans l’acquisition d’une solution Enterprise Content Delivery Network (ECDN) pour permettre aux « spectateurs » du live Event de se partager le flux Vidéo en mode Peer to Peer. Vous rappelez-vous d’émule ? 😉 c’est presque le même principe en mieux sécurisé et beaucoup plus optimisé.
Les premiers spectateurs vont télécharger le flux vidéo et s’échanger ce flux de façon sécurisée avec leurs proches. Une des questions reste d’ailleurs de savoir comment ces premiers « spectateurs » vont découvrir leurs proches. Mais nous y viendrons.
La figure suivante issue de la documentation officielle Kollective et Microsoft illustre le principe de fonctionnement

Pour que les machines des différents spectateurs puissent identifier leurs partenaires de peering, elles recherchent auprès du services SaaS la plage d’adresse IP qui leur correspond et qui recense les machines qui participent à ce même Live Event. Autrement dit, les machines qui se connectent au Live Event via la solution ECDN transmettent aux services SaaS «(Peer Discovery chez Microsoft), responsables de la découverte d’homologues, leurs configurations IP et les informations du Live Event.
Les deux solutions Kollective & Microsoft ont également la possibilité d’aller rechercher soit sur les pairs, soit sur Azure les données du Live Event. Autrement dit, ce n’est pas parce que votre machine récupère le flux Live Event d’autres partenaires internes qu’elle s’interdit de le faire en direct. L’objectif vous l’aurez compris, est de trouver la source de données la plus réactive pour offrir la meilleure expérience à l’utilisateur. Sur ce point, les solutions ont un fonctionnement assez similaire.
Pour tester la solution, les deux compétiteurs offrent des outils permettant d’effectuer des simulations d’évènements comme le montre l’écran suivant (Solution Microsoft ECDN).

Microsoft ECDN
Le portail ECDN de Microsoft est assez simple et directement accessible depuis le tenant 0365.
Les tableaux de bord permettent d’obtenir en temps réel les données de tous les Live Events qui sont, soit en train de se dérouler, ou qui se sont déroulés. Les données techniques sont précises et suffisantes pour permettre aux administrateurs de la solution de pouvoir diagnostiquer les problématiques en fonction de groupe d’utilisateurs. On notera que les données utilisées dans n’importe quelle visualisation peuvent être exportées en tant que CSV pour analyses ultérieures.
L’accès aux données ECDN peut s’effectuer en fonction de rôles prédéfinis
- Lecteur MS ECDN – Accès en lecture seule à toutes les fonctionnalités non administratives
- MS ECDN Writer – Accès en écriture à toutes les fonctionnalités non administratives
- MS ECDN Administration – Accès Administrateurs complet à toutes les fonctionnalités
Les tableaux de bord ci-dessous sont très précis et permettent de fonctionnellement comprendre ce qui s’est passé lors des récents événements.



Le portail permet aussi d’afficher une carte géographique permettant de fournir une vision globale des emplacements de vos « spectateurs ».
Les informations remontées sont principalement les suivantes (source Microsoft) :
- P2P global : l’efficacité P2P est calculée en divisant le nombre d’octets transférés via P2P par le nombre total d’octets transférés. Plus le pourcentage est élevé, meilleures sont les performances de l’ECDN
- Rebuffering : % de rebogueur global pour l’intervalle de temps sélectionné, calculé en tant que total-time-rebuffered/(total-time-rebuffered + total-time-lue). Plus le % est faible, mieux c’est
- Durée de session : durée moyenne passée par l’utilisateur final à regarder une vidéo. Calcul : (total-time-played + total-time-rebuffered)/total-playback-sessions. Il est possible que l’intervalle de temps sélectionné manque certaines sessions de lecture, ce qui rend cette métrique trompeuse dans cet intervalle de temps
- Nombre total de visionneuses : nombre total d’appareils uniques connectés pour l’intervalle de temps sélectionné
- Débit binaire moyen : nombre moyen de Kilobits par seconde de vidéo chargée par le lecteur sur tous les utilisateurs finaux. Calcul : total-size-loaded-by-the-player/total-duration-loaded-by-the-player
- Application utilisateur final : les six principales applications avec la plupart des utilisateurs finaux connectés, par exemple, Teams Desktop, Edge, Chrome, etc
- Emplacement géographique des 10 000 principaux utilisateurs affichés sur une carte du monde. Les emplacements sont estimés en fonction de l’adresse IP publique de l’utilisateur
On notera que cette méthode est inexacte lorsque les utilisateurs se connectent via des VPN, des centres de données ou tout tunnel qui masque l’adresse IP de l’utilisateur final - Visionneuses uniques : appareils connectés simultanément au fil du temps
- Débit réseau : bande passante totale utilisée par le flux vidéo en direct, affichée sous la forme de la somme de la bande passante HTTP et P2P. Ce graphique inclut le % P2P en vert, calculé en tant que bande passante P2P/bande passante totale
- Temps de lecture et de rebogueur : durée totale de lecture correcte de la vidéo (vert) et durée totale de la vidéo rébuffer (rouge). Le rebogueur est le moment où la vidéo doit être lue, mais ce n’est pas le cas, par exemple lorsqu’il y a une pénurie de mémoire tampon (ralentissement du réseau) et que la vidéo se fige. En règle générale, un taux de rebuffer inférieur à 1 % est considéré comme bon, entre 1 et 3 % est acceptable et supérieur à 3 % concerne et mérite d’être exploré plus en détail à l’aide du tableau de bord d’exploration. Le taux de rebogueur (bleu) est calculé comme le pourcentage de temps passé par les utilisateurs finaux à reboguer une vidéo sur le temps total qu’ils ont passé à la regarder : total-time-rebuffered/(total-time-rebuffered + total-time-lue)
Licences
Les licences sont à contractualiser par l’achat d’une licence ECDN pour chaque utilisateur (prévoir 0,40 Cts / mois / utilisateurs). Pour les utilisateurs qui ont une licence Teams Premium, la fonctionnalité ECDN est déjà incluse.
Documentation
La documentation est claire, précise et complète. Celle-ci est en ligne sur le lien suivant : vue d’ensemble technique Microsoft eCDN | Microsoft Learn
Kollective
Le portail Kollective reprend les mêmes types d’information que ceux utilisés dans l’environnement Microsoft mais dans un portail séparé. Le portail prend en charge la spécification SAML 1.1 ou 2.0 pour fournir une authentification via des services d’identité fédérés, comme Microsoft Azure Active Directory, Okta et Ping Identity
La solution Kollective propose 3 rôles qui peuvent être très utiles pour déléguer l’usage de la solution.
- Admin – Contrôle complet du portail, y compris l’accès des utilisateurs.
- View and Manage – Accès aux configurations et à l’intégration
- View Only – Accès aux tableaux de bord analytiques uniquement
Son activation comme pour la solution Microsoft, se fait directement depuis l’interface Teams comme le montre la figure suivante :

Du coté réseau, on retrouve quasiment les mêmes contraintes. Dans le cadre de la solution Kollective, vous devrez ouvrir un certain nombre d’URL toutes regroupées sous *.kollective.app
La solution est également capable d’optimiser en plus de Microsoft Live Event, Yammer et Stream d’autres solutions Saas du marché comme QUMU, Kaltura, Vimeo, Panopto, Bluejeans, Brightcove, Globalmeet, etc.. D’autres acteurs encore plus connus devraient devenir partenaires dans peu de temps.
Si vous ne souhaitez pas ouvrir un nombre de ports importants entre vos différentes stations de travail, Kollective propose une solution avec agent. Celui-ci est à déployer sur vos postes de travail et permet entre autres, l’utilisation d’un seul port UDP pour le partage du contenu entre les stations de travail. D’autre part, Kollective propose en complément, une solution de cache local nommée Edge Cache fortement utile dans des environnements réseaux complexes.
Documentation
La documentation technique Kollective en anglais est assez complète et permet de comprendre aisément les contraintes réseaux et les différents modes d’implantation. Pour les utilisateurs de la solution de proxification Zscaler, une documentation spécifique est fournie.
Licences
Les licences Kollective sont à acquérir auprès du service Kollective pour un coût similaire à celui de Microsoft. Kollective propose également d’autres modèles de licence basée sur l’usage par Live Event. Une solution qui peut convenir si vous n’en avez pas un usage régulier.
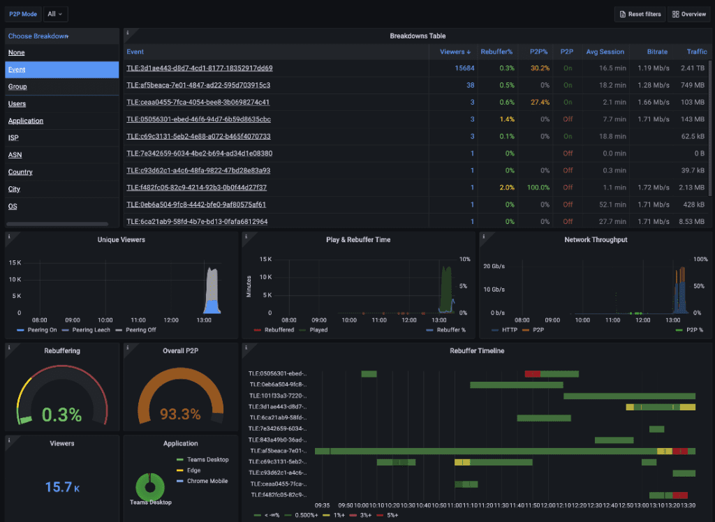
Côté reporting, la solution Kollective offre pléthore de rapports différents et notamment des tableaux de bord agrégés regroupant l’ensemble des données statistiques de l’ensemble de vos évènements en direct.

La figure ci-dessous vous donne à l’inverse des précisions sur un évènement bien précis

Conclusion
Vous l’aurez compris, les deux solutions vont « faire le job » là n’est pas l’enjeu.
Si vous recherchez une solution plutôt intégrée qui optimisera Teams Live Event, Stream et Yammer et si vous disposez déjà partiellement de licence Teams Premium, alors la solution Microsoft s’imposera naturellement.
Si au contraire vous partez de zéro, que vous possédez des configurations réseaux très spécifiques, que vous recherchez une solution vous permettant de disposer d’un ECDN doté de fonctions de rapports évoluées et enfin, si vous souhaitez optimiser autre chose que Team Live Event, alors la solution Kollective devrait en toute logique mieux vous convenir.
Smart DSI N°29
Téléchargez cette ressource
Guide de Threat Intelligence contextuelle
Ce guide facilitera l’adoption d’une Threat Intelligence - renseignement sur les cybermenaces, cyberintelligence - adaptée au "contexte", il fournit des indicateurs de performance clés (KPI) pour progresser d' une posture défensive vers une approche centrée sur l’anticipation stratégique
Les articles les plus consultés
- Et si les clients n’avaient plus le choix ?
- Cybersécurité Active Directory et les attaques de nouvelle génération
- Activer la mise en veille prolongée dans Windows 10
- Afficher les icônes cachées dans la barre de notification
- Partager vos images, vidéos, musique et imprimante avec le Groupe résidentiel
Les plus consultés sur iTPro.fr
- Faire évoluer la souveraineté des données du statut d’ambition politique à son application opérationnelle
- Mythos et modèles-frontières : quel avenir pour la cybersécurité en France et en Europe face à l’IA ?
- IA agentique : des investissements massifs freinés par des données insuffisamment préparées
- CRM et souveraineté : le choix technologique est devenu un choix politique
Articles les + lus
Analyse Patch Tuesday Mai 2026
Les coûts cachés des merge requests générées par l’IA
Femmes et métiers de la tech : une attractivité réelle freinée par des stéréotypes persistants
Moderniser le développement logiciel : de la fragmentation à l’intégration
Analyse Patch Tuesday Avril 2026
À la une de la chaîne Tech
- Analyse Patch Tuesday Mai 2026
- Les coûts cachés des merge requests générées par l’IA
- Femmes et métiers de la tech : une attractivité réelle freinée par des stéréotypes persistants
- Moderniser le développement logiciel : de la fragmentation à l’intégration
- Analyse Patch Tuesday Avril 2026
